【導讀】本文設計的空氣清新機能夠制造臭氧。臭氧能夠殺菌消毒,去除異味,臭氧是強氧化劑,在空氣中存活時間短。而本文設計的空氣清新機則恰好克服了這一缺陷,能夠定時控制電路和制造臭氧。
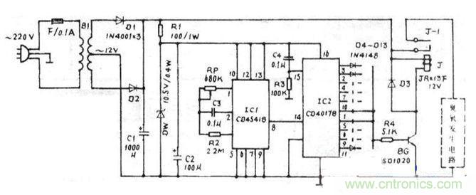
市電經B1降壓為交流12V,再經D1,D2全波整流及C1濾波后由R1,DW,C2穩壓,IC1是可編程振蕩器定時器CD4541,產生周期為2.4小時的脈沖信號,RP,C3確定了IC1內振蕩器工作頻率,其12,13腳接高電平時,⑧腳的輸出是對振頻的65536分頻,因此周期T=2.3·65536-RP.C3;十進制計數分配器IC2為CD4017,在IC1輸出的時鐘信號觸發下,十個輸出端依次輸出2.4小時高電平,經二極管、R4使BG導通,J吸合,臭氧發生電路工作。
右圖所示的臭氧發生電路由固態模塊TWH9223.升壓變壓器B2和臭氧|管190組成,均為中山達華廠生產的組件,其中在TWH9223內部固化了整流濾波電路、電子開關指示電路、15kHz振蕩電路和功率放大電路等,其輸出經固態升壓模塊B2推動190間歇工作,工作10秒,停止30秒,這將有助于延長臭氧管的使用壽命。
TW/H9223的⑤、⑥腳所接的發光二極管用于指示間歇工作狀態。由于整個臭氧發生組件對電壓的要求較寬松,因此無須采用穩壓電路供電。
本裝置中的a-j十個端子可根據需要與R4連接。

圖1:臭氧發生電路

圖2:整體電路設計
1.大多元器件不難獲得,電源變壓器B1選取5W時即能滿足功率需求,當然優質小3W的B1也能勝任;但RP與03應具有5%以上的精度。
2.用于汽車空氣清新時,下圖中的降壓穩壓電路可省去,因為汽車蓄電池多為12V供電。
3.由于臭氧質量比空氣重,因此本裝置必須安置于高處,便于生成的臭氧向下流動,與空氣充分混合。
4.在奧氧發生期間,最好離開現場,避免對呼吸道的刺激。
相關閱讀:
電路發燒友:以太網控制平臺電路設計
設計攻略:PC機智能家電系統電路設計解讀
電路設計攻略:帶觸摸屏的無線解說器設計



